This issue is copied from atom/atom#20531
Description
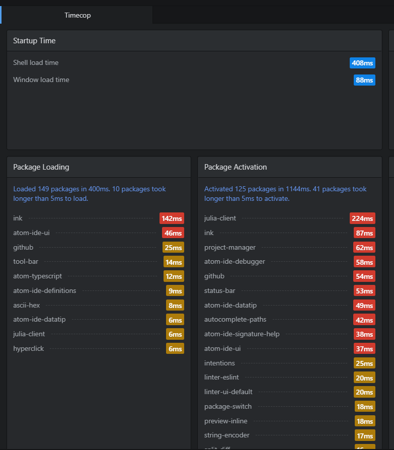
In the latest nightly (1.47.0-nightly3), when I open Atom, the status-bar has a very high activation time.

This doesn't happen in atom 1.47.0-nightly2:

It is related to one of these commits:
atom/atom@97565c6...0b34be7.
Maybe this one: atom/atom@3bf17ac
Steps to Reproduce
- Open atom-nightly.exe from C:\Users~\AppData\Local\atom-nightly\app-1.47.0-nightly3
(or use atom-nightly from CLI)
- Check Timecop
Expected behavior:
Shouldn't have this much of loading time
Actual behavior:
Long activation time
Reproduces how often:
Always
Doesn't happen in atom-nightly --safe (no one is using the status-bar, so isn't related).
Versions
Atom : 1.47.0-nightly3
Electron: 5.0.13
Chrome : 73.0.3683.121
Node : 12.0.0
The previous version that doesn't have any issues:
Atom : 1.47.0-nightly2
Electron: 4.2.7
Chrome : 69.0.3497.128
Node : 10.11.0